服务热线
站点介绍
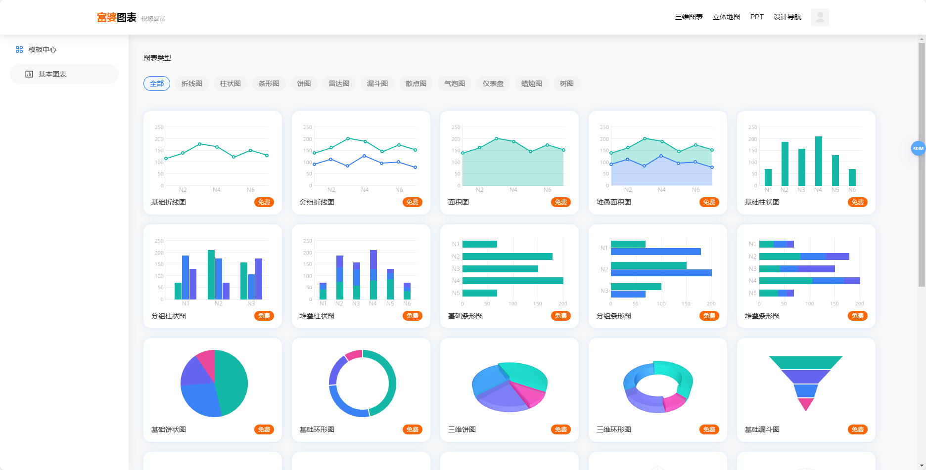
富婆图表是一个免费好用的在线图表制作网站。如果你想制作折线图、柱状图、条形图、饼图、雷达图,或者漏斗图、散点图、气泡图、仪表盘、蜡烛图、树图等,可以来这里看下。选择你想要制作的图表类型,输入数据或者导入,编辑好通用设置和高级设置,即可一键生成对应的图表。操作完成后,可以下载JPG、PNG或者SVG格式的图片,也可以下载代码。
如果你平时需要制作演示文件、数据分析等,可以使用这个工具来制作,免费好上手~
富婆图表的功能特点
如果你经常无法打开"富婆图表",可能有以下三种原因。这里有一些解决方案:
如还有疑问,可在线留言,着急的话也可以通微信联系管理员。
1、本站所提供的 "富婆图表" 站点内容均来源于网络,不保证外部链接的准确性和完整性,同时,对于该外部链接的指向,不由本站实际控制。
2、在2024-08-30 09:37:14收录时,该站点的内容都属于合规合法,后期该站点如出现违规,可以直接联系管理员进行删除,本站不承担任何责任。